Nuevo Departamento
Para entrar al campo de las Tecnologías 4.0 abrimos nuestro nuevo departamento de IT.
CONTAMOS CON TODO EL EQUIPO DE SEGURIDAD
Contamos con todos los equipos de seguridad, estamos asegurados y seguimos todos los lineamientos de seguridad sanitaria en esta contingencia por el COVID-19.
Nosotros
Somos una empresa dedicada a proveer amplia respuesta experta a cualquier necesidad industrial del área de automatización y control. Apocalipsis del Éfeso S.A. de C.V. es una empresa especialista en el campo de la automatización industrial contando con amplia experiencia, reconocimiento, confianza y la satisfacción de nuestros clientes durante 28 años.
Nuestra Visión
Ser empresa líder en proyectos de automatización industrial siempre con la mayor calidad e innovación total logrando la satisfacción y reconocimento de nuestros clientes.
¿Quiénes somos?
Empresa dedicada a proveer amplia respuesta a cualquier necesidad industrial en el área de automatización y control.
Servicios
Somos expertos en muchas areas industriales y nos especializamos en SCD, SCADA, PLC y HMI.
PLC y HMI
Con más de 3 décadas de experiencia, le brindamos el servicio de automatización y control de máquinas, con base en PLC y HMI. El PLC es el cerebro que controla sus equipos, máquinas y los dispositivos HMI (Interface Hombre-Máquina) le dan la posibilidad de obtener información, cambiar parámetros e interactuar de manera general con el PLC y poder así controlar la operación de su máquina. Desarrollamos e instalamos el control de sus máquinas y equipos. También podemos ayudarle a mejorar o sustituir completamente los sistemas de control de sus equipos si éstos ya son obsoletos o inestables.
SCD
Con un Sistema de Control Distribuido (SCD), usted puede integrar equipos y maquinaria de diferentes marcas y fabricantes en un solo sistema de control y/o monitoreo. Mediante software y hardware especializado podemos concentrar la información de sistemas en apariencia independientes, en un solo lugar. Lo que le permitirá un control y monitoreo realmente útil sobre sus procesos productivos. Podemos adaptarnos a sus requerimientos y especificaciones, o podemos ayudarle a buscar la mejor solución para lograr la integración de sus equipos.
SCADA
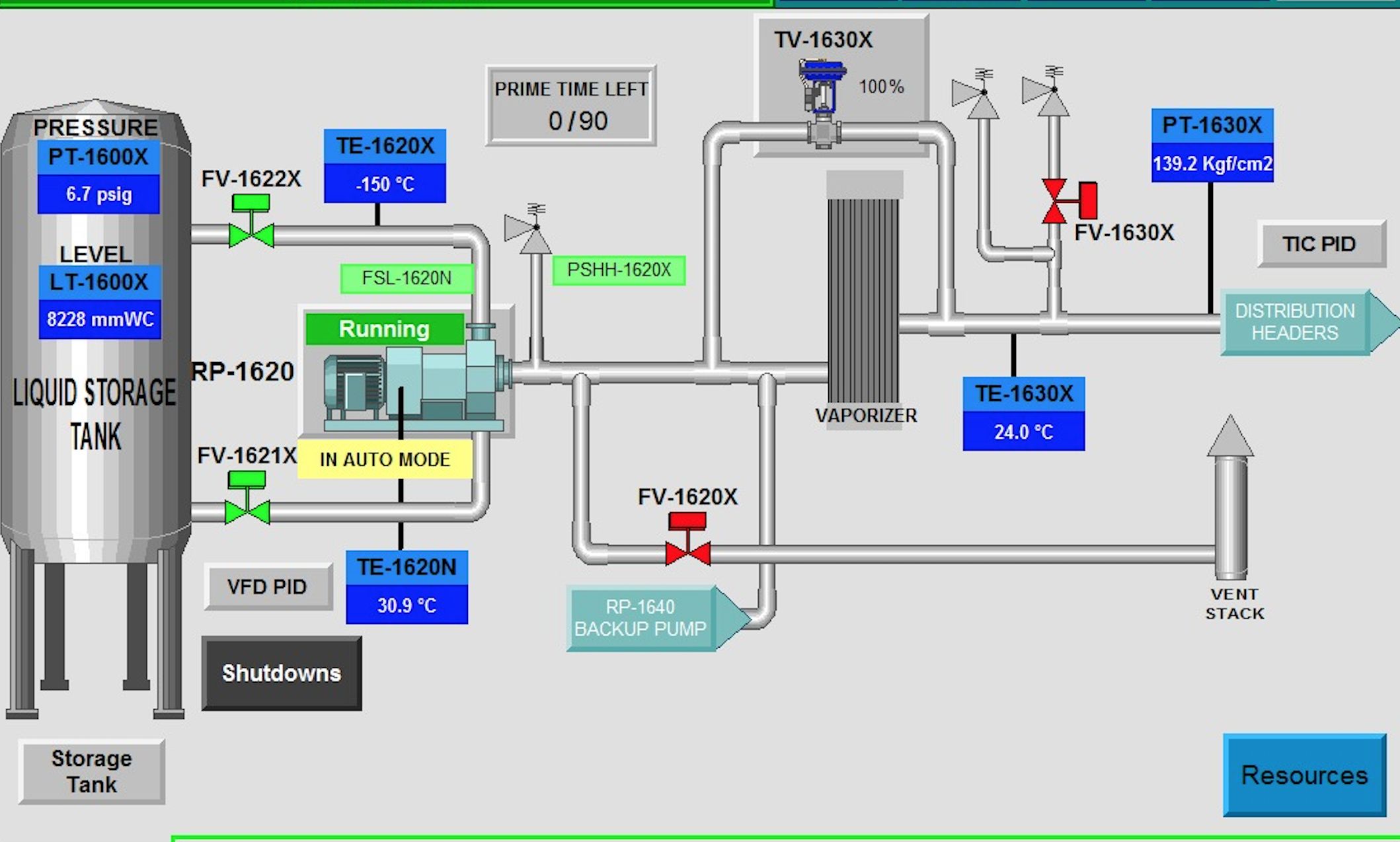
Le ayudamos a definir, programar y configurar sistemas de Control Superior y de Adquisición de Datos (SCADA). Con un sistema SCADA usted puede monitorear y controlar sus procesos industriales. Un sistema SCADA consiste en al menos; Un PLC el cual es el encargado de controlarlos. Hardware y Software, que permitirá adquirir las señales y la información de su producción. Nos adaptamos a sus requerimientos y especificaciones de software, herramientas que usted necesita para implementar el control y monitoreo de su producto.
Proyectos
Nacionales e Internacionales
Nacionales
Realizamos proyectos en por toda la republica Mexicana.
Internacionales
- BRASIL
- VENEZUELA
- COLOMBIA
- COSTA RICA
- CHINA
- PERÚ
Productos
- All
- PLC
- Diseño
- Personal
- TEC 4.0
SISTEMA DE CONTROL A MEDIDA BASADOS EN PLC
DESARROLLO DE INTERFACES DE OPERADOR
DESARROLLO DE SISTEMAS SCADA
INGENIERíA BÁSICA DE CONTROL
SERVICIO DE DIAGNOSTICO Y ASESORIA A SISTEMAS EXISTENTES
INGENIERIA A DETALLE DE CONTROL
SERVICIO DE COMISIONAMIENTO Y PUESTA EN MARCHA
CAPACITACIÓN EN EL MUNDO DE LA AUTOMATIZACIÓN Y CONTROL
SUMINISTRO DE EQUIPOS DE CONTROL: TABLEROS DE CONTROL DISEÑADOS A MEDIDA
MANO DE OBRA CALIFICADA EN INSTRUMENTACIÓN Y CONTROL
DESARROLLO DE TECNOLOGÍAS 4.0
Historia
Contáctanos
Ponte en contacto.



